Dear Bankless Nation,
A minting and marketplace protocol, a media discovery and management platform, a layer 2 (L2) network for empowering creatives.
These are the pillars of the Zora toolkit.
And using this toolkit to drop free mints just got that much more compelling thanks to the recently launched Zora Protocol Rewards system.
The idea? Earn a small cut of ETH every time someone collects from one of your free NFT drops. Let’s walk you through the basics here for today’s post!
-WMP
Getting Started with Zora Protocol Rewards

What are Protocol Rewards?
Zora’s stayed busy this year with all sorts of new updates and the rollout of its own L2.
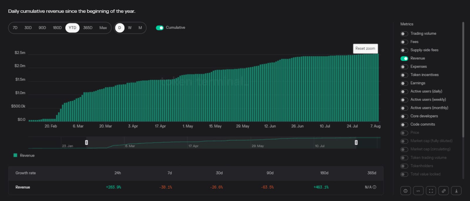
Among the biggest of those updates came back in February 2023 when Zora dropped its one-time creator fee for NFT deployments and shifted to a collector fee system, which instead charges collectors a flat 0.000777 ETH (~$1.30 USD currently) rate per mint.
That turned out to be a smart move, as the Zora protocol has raked in over $2.5 million worth of ETH revenues since then. While that may not seem like a lot at first glance, it’s notably more revenue than most DeFi projects are currently bringing in, so $2.5M and counting is absolutely impressive.

So impressive, in fact, that Zora decided to share the ETH. That’s because earlier this month, Zora introduced Protocol Rewards.
Now for every mint, this system divvies out the protocol’s 0.000777 ETH collector fee to creators and developers to incentivize creative uses of Zora.
Accordingly, for deploying a free mint drop a creator that uses Zora now stands to gain 0.000333 ETH (~$0.55 USD) per mint from the Creator Reward.

In kind, a 0.000111 ETH Create Referral Reward goes to the platform the drop was created on (this could be Zora, or a different platform that uses Zora contracts, etc.) and a 0.000111 ETH Mint Referral Reward goes to the platform the mint occurs on (e.g. Zora, mint.fun, etc.).
In this free mint scenario, Zora would also keep a flat 0.000111 cut, but the First Minter Fee, which will soon be rolled out for the inaugural collectors of drops, also goes back to the creator for now.

Things are divvied up differently depending on whether you run paid mints or use different combos of platforms and minting interfaces beyond Zora. For a breakdown of all these various split possibilities with examples for each scenario, check out the full Understanding Protocol Rewards guide.
For our purposes here, below we’ll just focus on a walkthrough of creating a mint and mint page via Zora to tap into 0.000333 ETH Creator Rewards per mint, or 0.000444 ETH per if you consider the temporary First Minter Fee allocation!
How to earn Creator Rewards with free mints
Here you’ll need two things to begin: a wallet (Coinbase Wallet, MetaMask, Rainbow, and WalletConnect supported) and some ETH to mint on your network of choice (Ethereum, Base, Optimism, Public Goods Network, and Zora Network supported).
Next, you’ll need to decide which release format you want to use for your free mint. Your options are:
- Edition — Ideal for releasing one piece, e.g. a single image, song, video, etc., as a 1/1 work or a 1/X series. You can run an open edition (OE) mint and have an uncapped supply or set a hard supply limit, e.g. 300 total possible mints. The NFT style is ERC721 here.
- Multi-editions — Ideal for having a living collection of 1/X pieces within a single smart contract that you can add new works to over time. These works can also be released as OEs or with capped supplies, but as opposed to regular Editions the NFT style here is ERC1155.

- Drop — Ideal for dropping a 1/1/X collection, e.g. a PFP drop or a generative art mint, all at once and with every piece within being a unique output. Collection supplies are predetermined for these releases, and the NFT style here is ERC721.
All that said, when you’re ready to finally proceed here head to zora.co and connect your wallet of choice. Then press the ➕ button on the upper right side of the page and click your desired option, Edition, Multi-edition, or Drop.
The uploading and minting process will have some nuances depending on whether you opt for a Drop or go the way of an edition release, but in general you will upload your file(s), fill out your edition and/or collection details, and then carry out the final mint transaction. Remember to set the price to “0” to configure a free mint. After deploying you can also opt to customize your mint page if you want to give it some personal flair.

If you’re not sure what to mint, I’ll just remind you to be creative and experiment. Zora supports a range of file types and file sizes, so from art to PDF research reports, the possibilities are wide open.
Then you’ll want to get the word out, of course, which means sharing the link to your mint page across your socials accounts. If/when mints start rolling in, you’ll be able to click on your Zora profile at any given time and see how much “ETH in Rewards” you have to claim, like so:

In the ensuing Claims dashboard, you can track and withdraw the rewards you have to claim across specific collections and networks.
For example, as you can see in the image below I recently released two free mints via Zora on Base, Nounish Stamps (Drop format) and Basely (Edition format). Across the +100 mints here, I’ve racked up just over 0.05 ETH so far in Creator Rewards, so around $85 USD currently. When you’re ready to cash out, press your desired “Claim” button and complete the withdrawal transaction with your wallet.
That’s how you earn Zora Protocol Rewards!

Pretty cool, right? I think so, especially in the context of the wider uncertainty around NFT royalties in the ecosystem lately. These Protocol Rewards are another monetization avenue in the toolbox of onchain creatives, and for the dreamers here right now that’s a great thing to have!